
NL型泥浆泵
产品概述
NL型泥浆泵系单级单吸立式离心泵,主要部件有蜗壳、叶轮、泵座、泵壳、支撑筒、电机座、电动机等组成。蜗壳、泵座、电机座、叶轮螺母是生铁铸造、耐腐蚀性较好,加工工艺方便。叶轮为三片单园弦弯叶,选用半封闭叶轮,并采用可锻铸铁、所以强度高,耐腐蚀;加工方便,通过性好,效率高。为了减轻重量和减少车削量、泵轴是优质碳素钢冷拉园钢制造。泵座中装有四只骨架油封和轴套,防止轴磨损,延长轴的使用寿命。NL型泥浆泵可垂直或倾斜使用,占地面积小,蜗壳需埋在工作介质中工作,容易启动,不需引水,旋转方向应从电机尾部看是顺时针方向工作。总机长度备有各种规格,以便使用单位根据用途因地制宜地选用。
使用范围
型号意义

性能参数
| 型号 |
转速 n r/min |
流量 Q m3/h |
扬程 H m |
效率 n % |
电机功率 KW |
立式泵全长 mm |
机泵重量 kg |
|
NL50-8 NL50A-8 |
1450 | 20-30 | -9 | 42 | 1.5 | 1310 | 63 |
|
NL50-12 NL50A-12 |
1450 | 25-38 | 12-14 | 41 | 3 | 1310 | 80 |
|
NL76-9 NL76A-9 |
1450 | 50-70 | 9-10 | 42 | 3 | 1350 | 90 |
|
NL65-16 NL65A-16 |
1450 | 50-60 | 15-18 | 42 | 5.5 | 1430 | 152 |
|
NL80-12 NL80A-12 |
1450 | 80-120 | 11-13 | 56 | 7.5 | 1430 | 145 |
|
NL100-16 NL100A-16 |
1450 | 80-100 | 15-17 | 61 | 15 | 1510 | 270 |
|
NL150-12 NL150A-12 |
1450 | 100-150 | 11-13 | 66 | 18.5 | 1690 | 350 |
|
NL150-16 NL150A-16 |
1450 | 120-180 | 15-20 | 68 | 22 | 1690 | 370 |
结构图
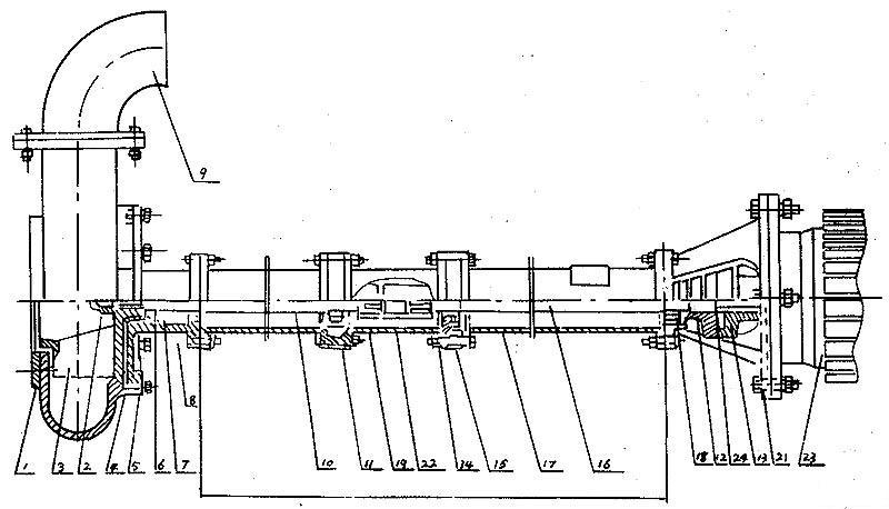
一、结构图

|
序号 |
型式/另件名称 |
NL,NLF,NW |
||
| 编号 | 数量 | 备注 | ||
| 1 | 网罩 | 1 | 1 | |
| 2 | 叶轮螺母 | 2 | 1 | |
| 3 | 叶轮 | 3 | 1 | |
| 4 | 泵壳 | 4 | 1 | |
| 5 | 泵座 | 5 | 1 | |
| 6 | 0型圈 | 6 | 1 | 改进型用机械密封 |
| 7 | 油封 | 7 | 4 | 改进型用机械密封 |
| 8 | 轴套 | 8 | 1 | 改进型用机械密封 |
| 9 | 出水弯头 | 9 | 1 | |
| 10 | 泵轴 | 10 | 1 | |
| 11 | 轴承 | 11 | 2 | |
| 12 | 从动联轴器 | 12 | 1 | |
| 13 | 主动联轴器 | 13 | 1 | |
| 14 | 联接筒 | 14 | 1 | |
| 15 | 轴承座 | 15 | 2 | |
| 16 | 联接轴 | 16 | 1 | |
| 17 | 支撑筒 | 17 | 2 | |
| 18 | 轴承盖 | 18 | 1 | |
| 19 | 从动联轴器 | 19 | 1 | |
| 20 | 电机座 | 20 | 1 | |
| 21 | 电机座C | 21 | 1 | 带固定板用 |
| 22 | 主动联轴器 | 22 | 1 | |
| 23 | 电动机 | 23 | 1 | |
| 24 | 弹性块 | 24 | 1 | |
长度规格
| 型号长 度 |
NL150-12
NL150A-12 NL150-16 NL150A-16 |
NL50-8
NL50A-8 NL50-12 NL50A-12 NL76-9 NL76A-9 |
NL65-16
NL165A-16 NL80-12 NL80A-12 |
NL100-16
NL100A-16 |
|
泵 长 度 L (毫米)
|
650 | 470 | 710 | 710 |
| 1300 | 1120 | 1190 | 1190 | |
| 1620 | 1910 | 1940 | ||
| / | 2120 | 2410 | 2440 | |
| / | 2620 | 3130 | 3190 | |
| / | 3120 | 3630 | 3690 | |
| / | 3620 | 4350 | 4440 | |
| / | 4120 | 4850 | 4940 | |
| / | 4620 | 5570 | 5690 | |
| / | 5120 | 6070 | 6190 | |
| / | 3620 | / | / |
拆卸安装
一、拆卸安装
(一〉、拆卸
1、拆卸电钭或面定板,出水管。
2、拆卸蜗壳和叶轮蝶每,轻擴叶轮背面,拆键叶轮
3、拆凼从动半联轴器,再拆卸键、然后把电机座拆卸,与支撑筒分离。
4、拆卸泵座与支撑筒螺栓,使其分幵。
5、从轴上拆卸轴套与轴承。
(二〉、安装
1、对所有零件进行检査是否有缺损,所有纸垫两面都要涂一层簿黄油,在轴承内加上三分之二黄油。
2、骨架油封必须注满黄油后放入泵座,再装上轴承。
3、轴套内装上0型密封圈后涂上黄油。
4、把承装在电机座上,放上纸垫,挡油圈,装上轴与支撑筒用螺钉固定。
5、放上纸垫,装上轴承、轴套、键、泵座和叶轮,旋紧叶轮螺母后用手旋转叶轮,转动灵活即可。
6、放上纸垫装上泵壳,用螺钉固定并装上滤网。然后再用手拔动叶轮,转动灵活即可。
7、泵轴上装上键和从动联轴器,在电机轴上装上键与主动联轴器,然后将电机与电机座螺栓固定。装好后要求与主动联轴器与从动联轴器之间轴向间隙应为1~1.5毫米。
安装示意图(见)(NL系列污水泥浆泵安装示意图)
固定安装板尺寸
| 型号/代号 | L | L1 | L2 | L3 | B | B1 | d | d1 | 4-d2 | 4-R | δ |
| NL25-10 | 180 | 120 | 350 | 400 | 280 | 330 | 72 | 40 | 13 | 25 | 6 |
| NL50-8 | 255 | 230 | 590 | 650 | 490 | 550 | 215 | 70 | 18 | 30 | 8 |
|
NL80-9
NL50-12 NL76-9 |
255 | 230 | 590 | 650 | 490 | 550 | 258 |
80
70 70 |
18 | 30 | 10 |
|
NL65-16
NL80-12 NL50-24 |
255 | 285 | 690 | 750 | 590 | 650 | 175 |
70
110 70 |
18 | 30 | 12 |
|
NL100-16
NL100A-16 |
380 | 350 | 920 | 1000 | 820 | 900 | 226 |
115
70 |
18 | 40 | 14 |
故障排除
| 现象 | 产生原因 | 排除方法 |
|
不 启 动 与 运 转
|
1、馈电线有断路。
2、电压太低。 3、两个半联轴器间无轴向间隙并卡死。 4、叶轮被杂物卡住。 5、叶轮与蜗壳紧贴。 6、螺帽脱落和平键损坏使叶轮打滑。 7、联轴器平键损坏。 |
1、查看熔断保险丝和接线,并更换之。
2、调高电压或等电压升高后再用。 3、调整两个半联轴器之间轴向间隙为0.5毫米。 4、排除杂物。 5、重新装配,分离叶轮和蜗壳。 6、安装平键与螺帽。 7、换装平键。 |
|
超 负 荷 |
1、泵各部装配不当,转动困难,异物卡住。
2、同心度变动,轴承损坏,轴变形。 3、旋向相反。 4、扬程过低,流量过大。 |
1、重新装配,取出异物。
2、修正零件,调换轴承。 3、变换电机旋向。 4、尽量避免长时间使用。 |
|
流 里 不 足
|
1、吸口被阻,泥潭粪坑欠深,泵吸不到泥粪。
2、输泥管被阻。 3、电机转速低于额定转速。 4、叶轮打坏。 5、扬程过高,输送过远。 6、旅向相反。 7、泄漏较大。
8、叶轮上绕有杂物。 、 9、介质太稠或供应量不路。 |
1、排除吸口阻档物,移动泵,使蜗壳全部埋入泥浆粪水中。
2、检査管道,取出阻档物。 3、提高电机转速。 4、调换叶轮。 5、减少扬程,缩短输送距离。 6、改换电机旋向。 7、检查泄漏原因,并更换引起泄漏的另件。 8、排除杂物。 9、冲稀介质,增大供应量。 |
|
噪 声
与 震 动 |
1、叶轮与蜗壳磨擦。
2、轴承已损坏或少油。 3、泵轴与电机不同心,轴弯曲。 4、螺帽有松动。 5、蜗壳中有杂物。 6、工作液中有硬物。 7、吸口有空气渗入。 8、汲送液体温度过高。 |
1. 检查泵的装配并调整之。
2. 调换轴承或加油。 3. 调同心,校正轴。 4. 拧紧螺帽。 5. 排除杂物。 6. 控制进泵杂物尺度,加密滤网。 7. 深埋蜗壳。 8. 降低液体温度。 |
订货须知












